لا يوجد مجال ليس به منافسة، سواء كانت منخفضة أو مرتفعة، يجب أن يكون لديك استراتيجيات واضحة للمنافسة القوية والشريفة. أتذكر كل مرة استلمت فيها حساب عميل جديد، حيث أقدم له تقريرًا مبدئيًا عن حالته وحالة منافسيه وترتيبه بين المنافسين، كانت أغلب المرات (إن لم تكن جميعها) عميلي فيها يتربع على المرتبة الأخيرة، ويأتيني يرغب في المرتبة الأولى، ولكن لم تكن ردودي أبدًا هوجاء أو طامحة بلا أساس، بل كان تحليلي يسبق كلماتي، فإن لم أجد تحليلًا واضحًا وكاملًا للمنافسين أصر على عمله بنفسي.
وأتذكر نفس التقرير الشهري الذي أرصد فيه حساب عميلي وهو يصعد درجة درجة، ويتخطى منافس جديد، فهنا مثال حقيقي سأقصه عليك..

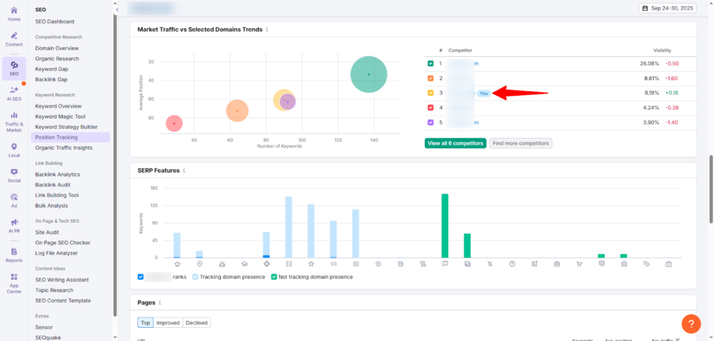
هل ترى هذا الحساب الذي يستحوذ على المرتبة الثالثة؟ إنه حساب أعمل عليه من شهرين فقط، وحينما رصدت حالته قبل بدء العمل كان في المرتبة السادسة، والآن هو يستعد لتجاوز الثاني فلا يفصلنا عنه سوا أرقام عشرية، فلم أعد أستهدف تجاوز هذا المنافس أصلًا لأنني أعتبر نفسي تجاوزته، وأنا الآن أنفذ استراتيجية جديدة لتجاوز المنافس الأول، الذي استحوذت على العديد من الكلمات المفتاحية التي امتلكها لشهور طويلة..

ولكن كيف فعلت ذلك؟ | استراتيجياتي في تجاوز المنافسين في فترة قصيرة
سأحدثك في البداية عن استراتيجياتي أنا التي نجحت معي، وبعد ذلك سأقدم لك بعض النصائح الإضافية التي اعتمدتها الجهات الموثوقة..
تحليل المنافسين
أول خطوة أخطوها بعد تحليل الحساب الموجود معي ورصد كل نقاط الضعف والقوة وفرص التحسين، هي تحليل المنافسين. وقبل أن أبحث عنهم بنفسي، أتجه أولًا لسؤال صاحب الشركة نفسه، لأنه في نظري أدرى الناس بمنافسيه. وبعد أن أسجل ما قاله وأدونه جانبًا، أجري بحثي بنفسي عن كل منافس مباشر وغير مباشر. فالمنافس المباشر أخطط لتجاوزه، أما غير المباشر فيمكنني أن أستفيد منه بأفكار تساعدني.
عندما أحلل المنافس أنظر في جوانب مهمة تختلف باختلاف مجالي، فعلى سبيل المثال: أنا أعمل متخصصة تحسين محركات البحث، فعندما أحلل أنظر في تصميم موقع المنافس ومدى سهولة التصفح فيه والوصول لأهم الصفحات والخدمات والأجزاء التي يبحث عنها المستخدم، مدى سلامة الروابط وتناسقها والربط الداخلي بين محتوى الموقع وترتيب هيكلته، مدى بساطة اللغة ووضوح المعنى لغير المتخصصين وقوة الرسالة، جودة الصور ومدى تعبيرها عن المحتوى ومدى تكاملها لتفيد وتكمل النص، سرعة التحميل وأداء الموقع واستجابته على مختلف الأجهزة. وأثناء تحليل كل الجوانب هذه أدون نقاط الضعف ونقاط القوة، نقاط الضعف أستغلها لصالحي بشرف، دون أن أتسبب للمنافس في أذي، فهناك مواقع تتعمد خفض مستويات منافسيهم عبر طرق خبيثة مثل الباكلينكات المتعمدة في مواقع سيئة والاختراقات والحملات التشويهية وغيرها، نحن فقط نستهدف التفوق والمنافسة الشريفة التي تعتمد على العمل الجاد من أجل النجاح. أما نقاط القوة فنستفيد منها في تطوير أفكارها لكي تخدمني أيضًا دون نحت أو تقليد أعمى.
رصد ترتيبي بينهم
بعد التحليل يأتي الرصد والتدوين للترتيب وموقعي بين المنافسين لأنني سأحتاج هذه البيانات أثناء رصد التطور.
الأسفل فالأعلى
عندما تخطط لتجاوز المنافسين لا تبدأ بالأول، فالعميل الذي يطلب منك أن تتجاوز المنافس الأقوى في البداية هو يفعل ذلك بدافع العاطفة لا العقل أو المنطق، ولكن أنت المتخصص الواعي تعلم أنك يجب أن تصعد السلم درجة درجة. تبدأ بأول منافس في المرتبة التي تسبقك مباشرة، وتحلله تحليلًا أعمق وتطور نقاط قوته لكي تتفوق عليه ثم تتجاوز الذي يليه وهكذا.
إبراز القيمة والفائدة دومًا
أناشد الناس في كل خطاب للشركات مهما اختلف توجهها أن يعتمدوا على إبراز القيمة، فالمنافسة هنا ليست في أن تحرق أسعار السوق لكي تدفع الناس للإقبال عليك، بل حري بك أن تهتم بالجودة أولًا، فكم شخصًا سيهتم بالسعر مع جودة منخفضة؟ عدد محدود جدًا، في مقابل الفئة التي تحب أن تدفع سعرًا جيدًا مقابل خدمة حقيقية وقيمة مميزة. هنا يأتي دورك بين المنافسين، فتش في القيمة التي يقدمونها واجد لنفسك نقاط تميزك وتنير اسمك في سماء السوق الذي يجمعكم.
إثبات الخبرة والكفاءة
ابحث عن كل فكرة عملية في مجالك ترفع من خبرتك أمام الآخرين وأولهم الجمهور ويليهم المنصات التي تظهر عليها. فعلى سبيل المثال، في مجالي أنا ال SEO أعلم أن كلما تحسنت هيكلة الموقع تحسن فهم محرك البحث للموقع وسهل أرشفته ومن ثم تحسن الترتيب، إضافةً إلى الترابط الداخلي والشمولية في تقديم المحتوى والخدمات.
لذلك قررت في استراتيجيتي الأخيرة أن أرفع ترتيب خدماتي الأساسية على محرك البحث بنظام الشجرة، محتوى الخدمة الأساسي (Pillar) الذي يخدم عليه مقالات قصيرة قوية ومباشرة في سلسلة متكاملة تغطي كل الجوانب المعلوماتية للخدمة.

هنا مثلًا تطبيق لجزء من الاستراتيجية، حيث فعلت الربط بين صفحة الخدمة وأول مقال كلاستر في السلسلة ليخدم المستخدم ويزوده بالمعلومات الأساسية التي يبحث عنها حول الخدمة، وكذلك فعلت الربط في كل كلاستر بCTA خاص بصفحة الخدمة. هذا الربط الداخلي يخدم كل من صفحة الخدمة والمقالات القصيرة المباشرة.
كان هذا مثالًا على أحد الأفكار الفعالة التي عملت عليها لإبراز خبرتي وكفاءة حسابي أمام محرك البحث وقبله المستخدم الذي أنا هنا في الأساس من أجله.
استراتيجيات إضافية لتجاوز المنافسين
بعد أن عرضت عليك استراتيجياتي المجربة، سأزودك الآن بنصائح إضافية فعالة:
تحليل السوق باستمرار
لا تكتف بتحليل المنافسين فقط لكي تتفوق عليهم، بل عليك متابعة آخر تحديثات السوق لتحدث استراتيجياتك بناءً عليها، فالزبون دائمًا يثق في البائع المواكب، الذي لديه كل جديد، وعلى دراية واعية وحديثة بكل متطلبات السوق وأهله. صحيح، لا تنس تحليل جمهورك أيضًا، فهو جزء من السوق وهو الغاية من اللعبة، يجب أن تدرس احتياجاته وحالاته أول بأول لكي توظف منتجاتك لخدمته في كل وقت.
ركز على الاستراتيجيات الصغيرة المستمرة
بدلًا من أن تقفز قفرة كبيرة كل فترة طويلة، ركز جهودك على عمل تحسينات صغيرة مستمرة تثبت بها سعيك الدائم على التطوير والتحسين وتقديم الأفضل.
ابن علاقات تدوم
سوف يزدحم السوق بمنافسين جدد على مدار عملك لسنوات، ولكن العميل الوفي مهما حدث فلن يبرح باب علامته التجارية المفضلة، لأنه يرتبط بها عاطفيًا ويواليها. لذلك احرص على عمل رابطة قوية بينك وبين جمهورك، ليس فقط من خلال العروض والتخفيضات، بل بفهم احتياجاتهم ومشاكلهم ومشاركتهم بالحلول التي يسبقها الفهم والتقدير. خصص اهتمامك لكل عميل على حدة وأشعره أنك هنا فقط من أجله هو بالتحديد، في شكل تقديم المنتج والتغليف والهدايا البسيطة. هناك العديد من اللفتات التي تؤثر في قلب العميل وتجعله صديقًا للعلامة التجارية ويتمسك بها مهما حدث.
في النهاية، العمل الجاد بإخلاص سوف يمكنك من نجاح حقيقي ومستمر، فلا تعتمد على الممارسات المراوِغة لكي تقفز قفزات كبيرة، ولكن صدقني في النهاية ستهوى في بئر بلا قرار. كن حقيقيًا وذو هدف نبيل.



